Por que é Fundamental Monitorar as Obrigações Contábeis dos Clientes do Seu Escritório?
O monitoramento das obrigações contábeis deixou de ser apenas uma tarefa operacional e passou a ser um pilar estratégico para escritórios contábeis modernos. Em um cenário cada vez mais digital, com múltiplas declarações, guias, certidões e prazos simultâneos, não acompanhar essas obrigações em tempo real significa assumir riscos desnecessários.
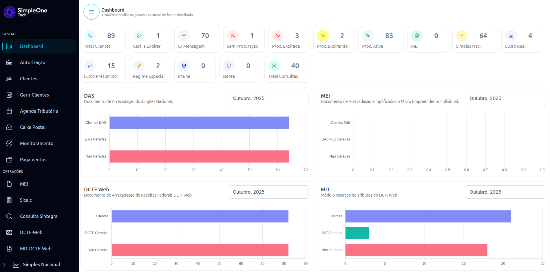
Dashboards inteligentes, como o apresentado na imagem, permitem visualizar rapidamente a situação fiscal completa da carteira de clientes, incluindo DAS, DCTFWeb, MIT, MEI, procurações, certidões e regime tributário.
